Exempel: Så här kan du arbeta med AI och Analys
Completion requirements
Så här kan AI hjälpa dig att analysera data
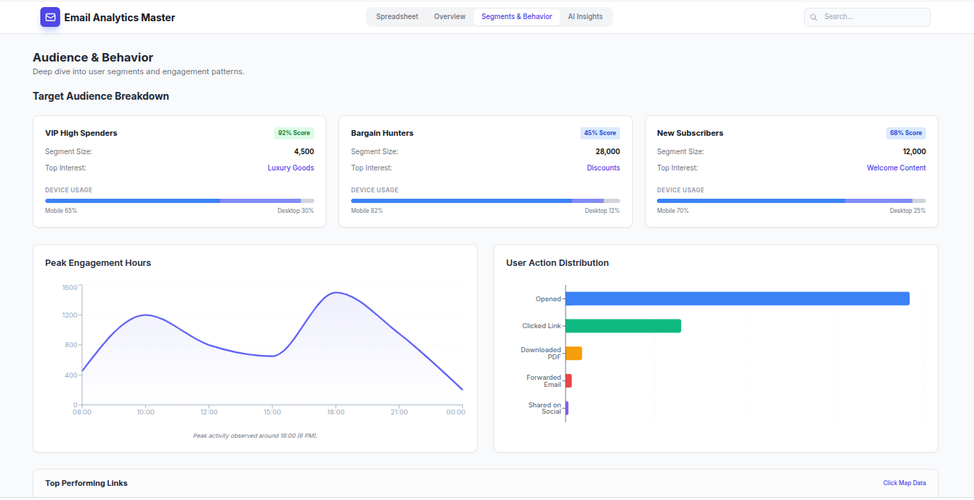
3. Nu är datat kompletterat med både Målgrupp och Beteende

Exempel från Google AI Studio